AppDynamicsとは
AppDynamicsは、貴社のオンラインサービスの状態を「見える化」することで、常に最高のパフォーマンスを維持するための情報を提供します。
「いつもと違う」予兆を早期に検知し、重大障害に発展する前にプロアクティブな対応を可能にし、すべてのユーザーにストレスのない快適なオンラインサービス体験を提供することを支援します。
AppDynamicsの概要
AppDynamicsは、アプリケーションのすべてのビジネストランザクションをリアルタイムで監視し、エンド to エンドでのアプリケーション性能を可視化します。可視化することで、オンラインサービスのパフォーマンス低下やアプリケーションのボトルネックによる障害を未然に防ぐことができるAPM(Application Performance Management)製品です。
従来の監視ツールは、サーバーやネットワークなど個別の領域に限定されがちでした。しかしAppDynamicsは、サーバー・ブラウザー・データベース・ネットワークを横断的に監視し、ユーザー体験に直結するパフォーマンスをリアルタイムで把握できます。
オブザーバビリティ(可観測性)
AppDynamicsは「オブザーバビリティ(可観測性)」を提供することで、システムの状態からビジネスへの影響までを可視化します。
サービスの責任者、ITの責任者、開発・運用担当者など、それぞれの視点で役割別のダッシュボードを提供できます。
AppDynamicsの特長
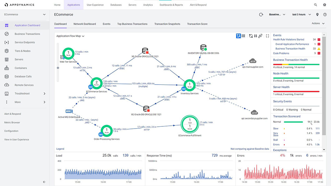
1.自動的にオンライン・サービスのシステム構成を検知しマップ化します。
- 複雑なトランザクション・フローを自動的に認識し、全体図を自動で作成します。
- 低パフォーマンスのトランザクションを見える化し、「Normal」「Slow」「Very Slow」のように評価します。
2.常時パフォーマンスを機械学習(ベースラーニング)し、障害が起こる前に障害の予兆を検知します。
- 定常時のパフォーマンスを自己学習して、監視のための基準値を自動で設定します。
- 基準値から乖離した状態を自動検知してアラートを発行します。
3.パフォーマンス低下の原因をコードレベルで把握できます。
- プログラムのコードレベル(処理レベル)でトランザクションの実行状況を取得します。
- パフォーマンスの低下の原因となったプログラム処理の内容を把握することができます。これにより、事象の再現を実施することなく、迅速な原因特定を支援します。
パフォーマンス低下の原因と考えられるアプリケーションの処理単位(コードレベル)で実行時間を表示。原因となったと考えられる処理を迅速に把握可能です。
4つのポイント
-
コード改修不要
各サーバーにエージェントを導入するだけで、コードに手を入れることなく導入できます。
-
低オーバーヘッド
監視におけるオーバーヘッドは、CPUリソースの2%以下に制御されるため、本番環境での監視を問題なく行うことができます。
-
自己学習による
監視設定月次・週次・日次のアクセス状態の変化に応じて性能傾向を自己学習して動的に監視の閾値を設定できます。
-
単一のUI
クラウド、オンプレ問わず構成された複雑なシステムでも、環境ごとではなく同一基盤で監視できます。
AppDynamicsの機能概要
1.アプリケーション監視
Java、.NET、PHP、Node.js、Python、C/C++、Go、SAP/ABAPの各言語アプリケーションを自動で監視できます。
本番環境で動くアプリケーションの性能劣化やシステム障害を検知し、原因切り分けや原因調査に貢献することができます。
AIを使用して定常時のパフォーマンスを基準値として自己学習し、基準値と比べて遅くなっていないか監視することも可能です。
2.ユーザー体感監視
Webブラウザー、ネイティブアプリを使用しているユーザー体感をユーザー単位で監視することができます。
ブラウザー起因の遅延やユーザー側の環境によって起こる問題を特定することができます。
カスタマージャーニーマップを自動的にマッピングし、UXが低下している部分に気づくことも可能です。
3.インフラ監視
サーバー、DB、ネットワークなどのインフラの監視をすることができます。
サーバー側のリソース状況がアプリケーションに影響を与えていないかの確認ができます。サーバー状況だけではなくDBがなぜ遅いのか、SQLごとに遅延原因を分析することも可能です。
4.ビジネス監視
アプリケーションが処理しているデータを取得し、ビジネス指標として可視化および監視できます。
売上げデータや顧客離脱率をリアルタイムに監視し、傾向の変化を早期に検知することが可能です。
ユースケース
ユーザー体感による監視の強化
リソース監視ではわからないアプリケーションのユーザー体感の俯瞰的な監視を実現
リソース監視ではわからないアプリケーションのユーザー体感の監視を実現できます。
現行システムの監視にAppDynamicsを追加するだけで、ユーザーからの問い合わせが来る前に、能動的に問題に対応できます。
MTTRの短縮
障害発生時の状態確認、障害箇所の特定にかかる対策時間を大幅に短縮
障害発生時の状態確認や障害個所の特定にかかる対策時間を大幅に短縮できます。
サービスや業務を止めてしまう時間や、問題対応にかかる工数を削減できます。
システム開発、テストでの効率向上
パフォーマンス劣化の原因をコードレベルですばやく解析することで開発効率を向上
ログを解析して原因調査するのに時間がかかるところを画面のクリックで原因箇所を追跡できます。
性能試験の分析評価やボトルネックの特定を画面のクリックで簡単に特定できます。
リアルタイムでのビジネスデータ分析
トランザクションデータからビジネス指標の統計をリアルタイムで可視化
トランザクションデータからビジネス指標の統計をリアルタイムで可視化できます。
リソース・性能に問題がない状態においても、ビジネス指標の変化から気付きを得ることができます。
クラウド環境へのマイグレーション
AWS、Azure、その他のクラウド環境であっても監視が可能
自動復旧が前提のクラウド環境において、エンドユーザーに影響が出ているかを監視できます。
移行前の環境の性能情報やビジネス指標と比較し、クラウド移行によるシステム全体の劣化を簡単に特定、検知できます。
ハイブリッドクラウド、マルチクラウド環境の監視
クラウド、オンプレ問わず構成された複雑なシステムでも、環境ごとではなく同一基盤で監視できます。そのため、トランザクションごとに一気通貫した性能監視が実現します。
SAPの監視
SAPとABAPで開発されたアドオン、それを取り巻くシステムとのトランザクションをリアルタイムでマッピング
SAPとABAPで開発されたアドオン、周辺システムとのトランザクションを監視できます。
止まってはいけない重要な基幹システムと、連動して動くフロントシステムの安定運用を実現します。
日立ソリューションズが選ばれる理由
AppDynamicsの導入は、豊富な実績・サポート充実の日立ソリューションズにお任せください
-
reason 01
AppDynamics認定パートナー
日立ソリューションズは2016年10月よりAppDynamicsの取り扱いを始め、認定パートナーの認可を受けています。
2023年4月に、AppDynamics と ThousandEyes に関するパートナー企業としての深い専門知識が評価され、日本企業で初めて「Full-Stack Observability Solution Specialization」に認定されました。 -
reason 02
豊富な導入実績
国内30件以上のお客さまに当社より導入いただいております。
-
株式会社NTTドコモ様
障害特定にアプリケーション性能管理ツールを活用
-
株式会社ローソン様
ユーザー視点によるシステムのパフォーマンス監視をAPMで実現
-
-
reason 04
導入からその後の活用までを
徹底サポート日立ソリューションズでは、AppDynamicsの販売だけではなく、導入後もAppDynamics専任担当者が運用体制のコンサルティングや使いこなしのサポートを承ります。また、お客さまに製品をご納得いただいたうえでご購入を検討いただくため、「PoV(Proof of Value)※」と呼ばれる価値検証もご用意しています。
日本企業初【Full-Stack Observability Solution Specialization】に認定
AppDynamics と ThousandEyes に関するパートナー企業としての深い専門知識が評価され、日本企業で初めて「Full-Stack Observability Solution Specialization」に認定されました。
【Innovation Partner of the Year Reimagine Application】2年連続受賞
シスコシステムズ合同会社の「Cisco Partner Conference Japan 2023」において、AppDynamics と ThousandEyes の販売実績、導入事例のプロモーションなどが評価され、「Innovation Partner of the Year, Reimagine Application」アワードを2年連続で受賞しました。
JP1 / JP1 Cloud Service 認定製品に登録
JP1やJP1 Cloud Service とシームレスに連携でき、お客さまに付加価値を提供できることを認定され、JP1 / JP1 Cloud Service 認定製品に登録されました。
導入までの手順
-
導入計画策定
AppDynamicsを導入するにあたってのスケジュールを含めた計画とお客さまのアプリケーションの課題のヒアリングを実施します。
-
PoVの実施
1カ月検証ライセンスを払い出し、導入を当社SEがサポートします。技術検証だけではなく、運用を見据えた課題の整理やPoV評価結果のレポートを作成します。
-
本稼働
ライセンスを購入いただき、アプリケーションの監視を実現します。導入完了後もお客さまの運用にAppDynamicsを組み込むためのご支援します。
- ※デモ、PoVのご依頼は、お問い合わせボタンよりお問い合わせください。
JP1連携ソリューション
概要
JP1とAppDynamicsの連携により、JP1によるシステム監視やジョブ監視にくわえて「ユーザー体感」による監視を実現します。
AppDynamicsでは、導入時に監視対象やしきい値を自動設定し、自己学習により 自動更新するため、システム管理者の作業負担はかかりません。 さらに、アプリケーション内で原因の詳細を簡単に特定するため、システム管理者は、開発担当者に的確な対策を指示することが可能となります。
JP1とAppDynamicsの連携により、システム管理者は、JP1/IM上で、システムのハードウェアやアプリケーションの稼働状況を統合監視できるだけでなく、ログインやデータベースへのアクセスなど、ユーザーの行動単位で、パフォーマンスの低下や遅延の予兆を察知することができます。
これにより、アプリケーションを利用したサービスを拡大する中、アプリケーション・パフォーマンス低下の予兆を早期に察知し、迅速な復旧を図ることができます。そして、ユーザーが快適に操作できるサービスを実現し、顧客満足度向上を図るとともに、運用管理の業務効率の向上を実現します。
主な特長
AppDynamicsとJP1とを連携することで、JP1上でAppDynamicsからのメッセージを一元管理し、さらにメッセージからAppDynamicsイベントの参照が可能となります。
お客さまのデータセンターなどの配置されたオンプレミスで稼働する「JP1/IM」との連携、クラウド上にある「JP1 Cloud Service」との連携に対応しております。
JP1による運用手順はそのままに、インフラだけでなく、ユーザー操作の視点に立ったシステム監視を実現し、パフォーマンス低下の早期復旧を支援します。
AppDynamicsは日立製作所より、「JP1 Certified」 「JP1 Cloud Service Certified」に認定されています。詳細はこちら
イベント通知連携ツール for AppDynamics + JP1/IM
JP1連携ツール
AppDynamicsからのアラートを、本製品を介しJP1/IM2へ自動連携します。
JP1/IM2にAppDynamicsの検知したメッセージを表示します。
JP1/IM2上のメッセージから直接AppDynamicsのアラート詳細を表示します。
Splunk連携
概要
AppDynamicsとSplunkが連携することで可視化範囲を拡張し、障害調査の更なる迅速化と効率化を図ります。
AppDynamicsで検知したトランザクション単位に「View Logs in Splunk」のボタンが表示されます。
ボタンをクリックすると、対象のトランザクションに関連するログがSplunkの画面で表示されます。
さらには、AppDynamicsで検知したユーザー影響のあるトランザクションと、Splunkが管理する障害発生時のログ( OS、ミドルウェア、ネットワーク機器など)を横断的に追跡調査できます。
ServiceNow連携
概要
ServiceNowとAppDynamicsの連携により、運用の自動化・高度化を実現します。
AppDynamicsが検知したインシデント情報、構成情報、イベント情報をServiceNowに自動連携し、ServiceNowに集約することで、運用管理の業務効率の向上を実現します。
インシデント自動起票
AppDynamicsで検知したイベントを、ServiceNow IT Service Management (ITSM)のIncidentとして自動で起票します。
CMDB連携
AppDynamicsで測定しているコンポーネントの情報を、ServiceNowのCMDBにCIデータとして登録します。
CMDB連携 & Event統合
CMDB連携にくわえて、AppDynamicsのEventを、 ServiceNowのEvent Managementと連携します。
価格
サブスクリプション形式での提供となります。
監視対象のサーバーのvCUP数をご確認の上、お問い合わせボタンよりお問い合わせください。
最終更新日:2025年9月25日

















